Providing metrics for Prometheus

Viinex build 848 has introduced the support for a new object type “metrics”, which serves as an agent which collects the runtime metrics from viinex objects, and also can be used as a target for scraping metrics by Prometheus or Victoria Metrics.

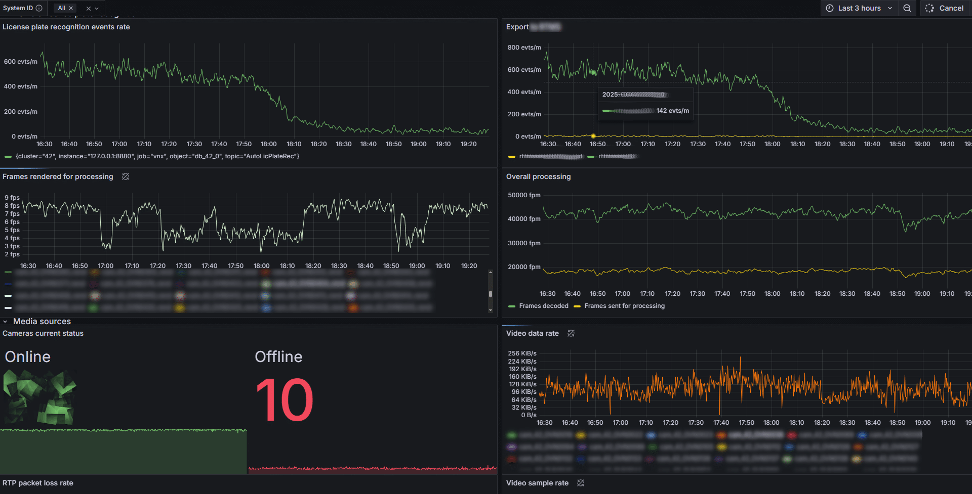
At this point list of viinex object that are capable of reporting the metrics is limited by: ONVIF cameras and RTSP video sources, media storages, Modbus clients, video renderer, and viinex event database. We’re working on adding new object types to this list, and would appreciate the feedback on what else, in your opinion should be supported in first place.

Even with this limited list a number of insights on how the distributed system works can be collected, to find possible failures or bottlenecks. Of course the dashboards really useful for day-to-day operations can be constructed by using the combination of viinex builtin scripts for sending application-specific events, and metrics collected from viinex event database. Let us know if you need any help with building a Grafana dashboard reflecting the data collected from viinex.